昆明上品网络科技有限公司

挖掘数据价值,助力美好乡村。

车联网远程监管服务解决方案

方案概述


功能介绍

实时监控与轨迹回放

可以实时显示设备运行数据,真实反映设备轨迹、驻停地点,用户可以通过电脑、手机等设备访问监控平台,远程即可监管平台接入设备的真实情况。

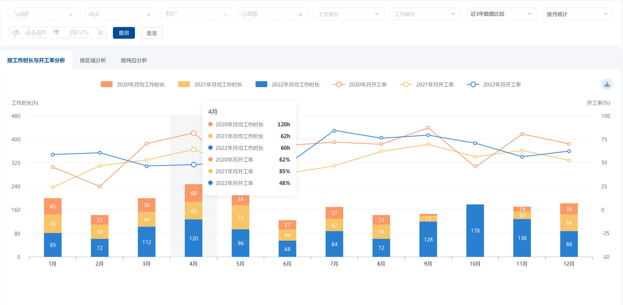
数据统计与可视报表

可以对设备运行数据进行综合统计和分析,生成报表和图表,帮助管理者了解设备的运行情况,发现问题和优化管理方案。

远程控制与OTA升级

通过远程控制与OTA升级,实现设备的高效管理和智能维护,确保机械设备始终保持最佳运行状态,提高生产效率,减少停机时间,降低维护成本,并增强设备的安全性和可靠性。